地铁能耗与大数据分析
发布时间:2018-06-13 点击量:382
(图1)

城市地铁作为绿色、节能型交通工具,已在大多数都市作为市民出行的主要交通工具。但是由于规模宏大,地铁在城市交通运输行业能源消耗量巨大,已成为交通运输行业的重点用能单位。

据交通部门统计,城市地铁车辆占轨道交通总能耗的50%左右,而地铁车辆用能分为牵引用能和辅助用能两大部分。当前地铁行业中,针对地铁列车的能耗管理缺少精确、科学的量化考核工具,导致了地铁能源的浪费和不合理运用。

在这样的背景下,我们的能耗分析与管理系统应运而生。

那么面对一辆正在高速运行的地铁列车,能耗分析与管理系统如何运作呢?

(图2)

针对一辆正在运营的地铁列车,车辆上面的一些关键部件都安装了传感器,比如受电弓,三角架,齿轮,电机等,针对这些关键部件的运行状态实时监测,监测的数据传输到车载的数据中心(能耗记录仪)。然后通过故障预警的模型,信号处理的模型,从中提取一些特征信息(比如:告警信息,特征状态信息等),这些关键信息通过TCP网络协议实时传送到地面大数据中心。

地面大数据中心除了存储车辆的能耗增量信息,还有出入场数据,站台数据,故障数据等,我们利用专业的数据分析模型实现对列车的实时能耗状态监测,并开展能耗分析,故障预警等工作。

根据列车能耗的量化分析,实现对能耗资源的合理利用。我们的能耗分析与管理系统就是这样运作的。

接下来我们来看一下能耗分析与管理系统实际完成的功能需求。

(图3)

能耗分析与管理系统需要完成以下四大功能:

1.能耗数据实时监测、分析及决策

根据实时性要求,我们能实时的监测列车的能耗状态,是否超过能耗阈值,是哪段线路的那辆列车经常超过能耗阈值,为什么其他列车在该路段不会超过阈值,是主观人为操作原因还是客观硬件设备原因。

1.能耗数据实时监测、分析及决策

接下来我们来看一下能耗分析与管理系统实际完成的功能需求。

2.科学的量化考核能耗效率

我们会快速计算出能耗与里程的关系,能耗与载荷的关系,分析出哪些路段能耗的使用效率是最高的,哪些线路的能耗效率偏低,什么原因,能否优化等等。

3.能耗历史数据的持久化分析

我们需要查询过去某个时间段的能耗数据,能耗分析与管理系统也是支持的,它利用大数据方面的快速检索技术,实现了地铁能耗海量数据的检索功能,比如我要查询出2017年4月份的能耗数据与我们2018年4月的能耗数据对比分析,查阅能耗相对于2017年4月是否降低,如果降低了是因为哪些原因,是设备换新,还是人员调动呢。

4.信息化、智能化的能耗管理

我们的系统需要实现登录该系统的人员及设备的管理功能,比如哪些用户有权限修改能耗记录仪设备名称,哪些用户有权限添加或者删除其他用户等等。

上面实现了那么多的业务目标,好奇的读者一定会猜想,我们的能耗分析与管理系统是如何实现的呢?不用猜了,小编来告诉你!

全网线路能耗展示图:

(图4)

上图是能耗分析与管理系统的实时监控运用场景,这幅图中代表了上海市的十四条地铁线路的能耗运营状态。在该图像中可以实时监控各线路的能耗数据状态,比如:

红色代表能耗报警;
黄色代表能耗预警;
绿色代表能耗正常;

如果我们把光标移动到对应的红色或者黄色的线路,会展现出对应的线路号、当前能耗值、系统中设置的报警阀值以及能耗值相对于总阀值的占比。

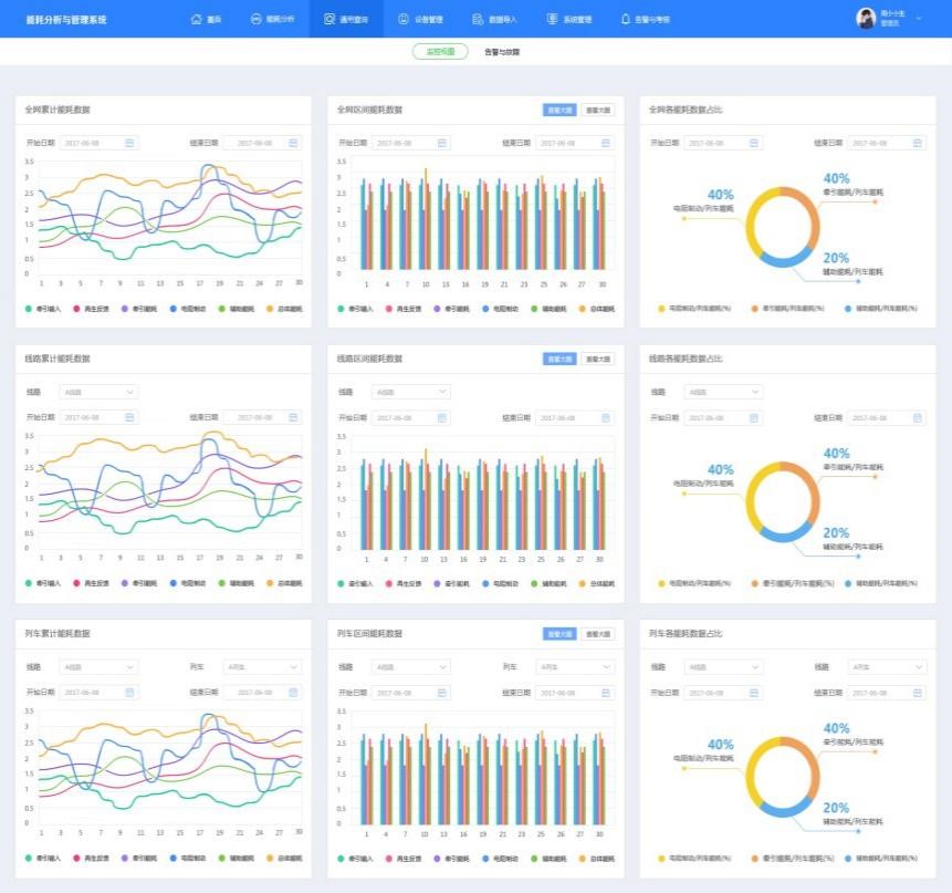
我们也可以查询能耗近一个月的详细情况,小编带着大家看看下图:

(图5)

图5展示了能耗分析与管理系统对地铁能耗进行全网,线路,列车三个角度的实时能耗增量监控及历史查询的页面。

能耗分析与管理系统还对地铁列车能耗指标进行了考核并对设备运行状态进行了实时监控。

接下来,小编给大家展示一下能耗分析与管理系统如何对能耗进行考核以及如何实时地对地铁列车设备进行状态监控。

(图6)

图6中展示了能耗分析与管理系统对列车的两大能耗(牵引能耗,辅助能耗)进行考核的页面:

红色的柱状图代表报警(能耗考核超标)
黄色的柱状图代码警告(能耗即将超标)
绿色的柱状图代表合格(能耗考核通过)

与此同时也对列车上的设备进行了状态实时监控,如果将鼠标移动至故障设备标识(图6右中的红色圆),会展示出该设备的序列号,故障发生时间等信息,目的是让地铁硬件运维工程师快速的根据设备序列号定位问题,解决问题。

(图7)

图7是能耗分析与管理系统的离线分析应用页面,我们将数据从存储介质中导出,进行ETL(ETL:数据的合并、清理和整合)过程,最终汇总为列车、线路、全网、日报、月报、年报等不同维度的数据,供地铁工作人员进行能耗分析与使用。

看完之后,小伙伴们是不是很好奇,我们是如何在(短时间)内完成上面复杂的功能,没关系,小编这就给大家一一道来。


· 面对困境

我们的团队在开发完成能耗分析与系统之后,经过公司内部的性能高压测试发现,有些应用场景性能指标不合格。

· 迎难而上

我们团队成员立即做出改进,利用了当前大数据市场上很多比较前沿又相对成熟的技术组件,经过改进之后发现虽然全部程序性能高压测试都能通过,但是有少部分应用测试只是刚好合格。

· 处女座的烦恼

这些刚好达标的应用测试场景对于公司是处女座(完美主义)的程序员来说,是多么痛苦的一件事情。

· 刨根问底

因此这些处女座们与公司高级架构师一起对项目程序进行反复推敲分析,最后发现是由于项目程序中有少部分复杂的代码蕴含了多个性能要求较高的过程,从而导致了性能的瓶颈。

· 烦不胜烦

随着研究的深入,他们还发现把这些多个性能要求较高的程序写在项目代码块中,不仅显得项目程序代码臃肿(不好看,难维护),并且逻辑层次混乱不堪,让人烦不胜烦。

· 破局

经过与公司领导协商,决定拿出公司的主打产品:采集加工平台来解决此问题。

当能耗分析与管理系统集合了采集加工平台进行ETL(ETL:数据的合并、清理和整合)处理之后,处女座们终于满意的笑了,原来复杂的程序可以这样编写

究竟为什么能耗分析与管理系统引入采集加工平台后,开发人员都会满意的笑呢?

下面就让小编来介绍一下采集加工平台如何将复杂的程序分解为一个个逻辑功能单元的。

(图8)

图8代表了采集加工平台应用于能耗分析与管理系统的典型案例。

依据图8所示,我们要实现列车(小时级别)能耗增量数据的ETL(ETL:数据的合并、清理和整合)过程:

· 首先我们在采集加工平台中将该功能模块分解为两个任务组合,任务二依赖于任务一;

· 然后在任务一中,通过公司产品针对数据特有的算子组合的方式实现功能,

· 最后在任务二中同样通过算子组合的方式实现功能。

经过这两个任务的组合依赖应用,就实现了列车(小时级别)能耗增量数据的ETL(ETL:数据的合并、清理和整合)过程。


上面仅仅是原理图分解分析,接下来小编给大家看看采集加工平台的实际应用效果。

此处插入采集加工平台中的实现job截图、调度截图

1、任务的开发

(图9)

先按照任务的逻辑顺序将大数据处理算子画为任务需要的流程(图9所示)。

只要你能完成任务的要求,爱怎么画,就怎么画!

(图10)

当然,针对于每一个组件,你需要配置对应的参数。

仅仅需要配置参数哦!

妈妈再也不用担心我的工作了。


2、任务调度

(图11)

多任务间的依赖关系配置也是必须的哦!

SO EASY!


3、运行监控

(图12)

最后,就开始运行监控吧!

若有异常,会有异常日志哦!

WA SEI!

水土不服,就服你!


亲爱的读者是否还想过,我们将采集加工平台产品应用于能耗分析与管理系统会带来哪些好处呢?

读者想到了吗?

还是让小编来告诉你吧!

(图13)

我们特意将采集加工平台应用于能耗分析与管理系统主要会带来四方面的好处:

1、模块清晰

我们将ETL(ETL:数据的合并、清理和整合)过程中的不同功能用采集加工平台的大数据处理算子组合来实现,这样的方式会使功能模块内部实现的逻辑顺序更加清晰,方便了系统在单个功能模块的维护。


2、并发运行

原本在能耗分析与管理系统中依次进行的没有关联的任务可以在采集加工平台中并发运行,从而大大提高了能耗分析与管理系统运行的效率。


3、项目周期短

在采集加工平台中,用户不需要编写复杂的代码,利用大数据算子的各种组合,就能实现大数据复杂的代码逻辑,从而更加高效的完成各种程序任务,使项目更加快速地上线!


3、项目周期短

在采集加工平台中,用户不需要编写复杂的代码,利用大数据算子的各种组合,就能实现大数据复杂的代码逻辑,从而更加高效的完成各种程序任务,使项目更加快速地上线!


4、层次分明

原本在能耗分析与管理系统中存在依赖关系的任务流程通过用采集加工平台不同任务间配置依赖关系的方式替代,从而实现了任务与任务之间的依赖关系,使多任务间的层次逻辑关系更加分明,从而利于系统在多任务功能模块间的维护。


经过了上面的重点解析,读者是否恍然大悟,原来枯燥的系统代码可以用我们公司的采集加工平台产品代替,而且会使系统产品更加优秀!

(图14)

总之,能耗分析与管理系统在结合了采集加工平台产品之后,会更加高效的实现高效节能的核心业务目标,不仅响应了国家节能减排政策的号召,还为我国地铁轨道交通的快速发展做出重要贡献!